Table of Contents
Table of Contents
Zoom calls have become a staple of modern life, connecting us with friends, family, and colleagues from all over the world. But have you ever experienced the frustration of a laggy, glitchy Zoom call that leaves you feeling like you're in a bad sci-fi movie?
Laggy video, packet loss, and jitter make it difficult to have a clear and coherent conversation over Zoom - which is why it’s important to identify these Zoom issues before your next call.
In this article, we’re teaching you how to monitor network performance and Zoom performance to help you have the clearest Zoom experience, and fix “Your Internet Connection is Unstable.”
VoIP Quality and unified communication applications, like Zoom, can be drastically impacted by poor network performance. Since Zoom is an Internet-based platform, it relies heavily on a stable and reliable network connection to provide a seamless user experience. Network performance plays a critical role in the overall performance of Zoom and a stable and reliable network connection is essential to ensuring a smooth and seamless user experience.
That's why monitoring end-to-end network performance to identify network issues in your network will help you improve your Zoom performance and allow you to address Zoom issues like unstable Internet connection.

Anyone that uses Zoom on a regular basis will be familiar with some of the most common Zoom performance issues and error messages that pop up and interrupt your most important meetings. Monitoring your Zoom performance will help you troubleshoot some of these very annoying performance issues:
- "Network connection failed": This error message indicates that there is an issue with the user's internet connection, preventing them from joining or hosting a Zoom meeting.
- "Your Internet connection is unstable": This message appears when the user's Internet connection is too weak or unstable to support a reliable Zoom call.
- Bandwidth Limitations: Zoom requires a minimum bandwidth of 1.5 Mbps for both upload and download speeds. If the available bandwidth is not sufficient, it can result in a poor quality video and audio.
- Firewall Settings: Firewalls can block Zoom traffic and prevent it from functioning properly. This can cause issues with audio, video, and screen sharing.
- Virtual Private Network (VPN): Using a VPN can cause issues with connectivity and slow down the network speed, leading to problems during Zoom calls.
- Zoom Server Issues: Occasionally, Zoom may experience server issues or outages, which can cause problems with connectivity, audio, and video.
Anyone using Zoom has undoubtedly seen this message at least once. If your Zoom connection is unstable, freezing, buffering and disconnecting will happen and you’ll see a message pop up that says “Your Internet Connection is Unstable.”
The quality of the Internet connection is what makes or breaks Zoom meetings. When you see that message, you know that you have Internet problems and Zoom performance issues and things are not running smoothly.
The "Your Internet Connection is Unstable" message on Zoom indicates that your network connection is experiencing issues that can disrupt the call. This message typically appears when Zoom detects poor or fluctuating network performance, which can affect audio, video, and screen-sharing quality.

We cover these steps more in depth in Step 5 of the troubleshooting guide 👉
The symptoms of an unstable connection when using Zoom can include:
Zoom packet loss refers to the situation where some data packets transmitted during a Zoom video conference call fail to reach their destination. When data packets are lost, it can result in disruptions to the flow of the call, such as frozen images, choppy or distorted audio, or even dropped connections.
Packet loss can occur due to a variety of reasons, such as network congestion, interference, or hardware or software issues. It is typically more prevalent in wireless networks or in situations where the Internet connection is not stable or has limited bandwidth.
Zoom jitter refers to the variability in the delay between packets of data transmitted during a video conference call on the Zoom platform. VoIP Jitter especially can cause disruptions in the flow of the call, such as frozen or pixelated images, choppy audio, or lagging. This can be particularly problematic during video calls where participants are trying to communicate in real-time.
Jitter can be caused by a variety of factors, such as network congestion, internet bandwidth limitations, and software or hardware issues.
Zoom screens freezing occurs when the video feed on a Zoom call becomes stuck or frozen, usually due to a problem with the transmission or reception of data packets. When screens freeze, participants may not be able to see or hear each other clearly, which can make communication difficult.
There are several factors that can cause screens to freeze during a Zoom call. These include network congestion, limited bandwidth, unstable or slow internet connections, hardware or software issues with the computer or device being used, or problems with the Zoom software itself.
Poor Zoom audio and video quality can occur due to a variety of reasons and can be frustrating for participants, making it difficult to communicate effectively. Some of the common causes of poor quality include:
- Poor Internet connection
- Insufficient bandwidth
- Hardware issues
- Zoom software issues
This issue is not only limited to using Zoom. It can also be a headache if you are working on video editing and you are trying to use important features such as removing background noise from the audio, visualizing your music, or utilizing the AI voice generator of the tool.
Zoom meeting disconnection occurs when a Zoom call is unexpectedly terminated, either by the participant or due to an issue with the Zoom software or internet connection. When a network disconnection occurs, participants may be unable to communicate with each other, and any work or discussions that were in progress may be lost.
There are several factors that can cause a Zoom meeting disconnection. These include:
- Unstable Internet connection
- Zoom software issues
- Hardware issues
- Meeting timeout
When this happens, our instinct is to panic and blindly try different solutions to improve our Internet connection. But what’s actually causing such poor connectivity?
Monitoring your network performance with a tool like Obkio Network Performance Monitoring helps you monitor your Internet connection and address Zoom Internet connection problems by monitoring your Zoom network performance during your calls, and showing you clearly when a network problem occurred, why it happened, and what part of your network is responsible.
Because, despite the message, the Zoom “Your Internet Connection is Unstable” notification doesn’t necessarily mean your Internet is the main culprit.
Now, we’re going to run you through the steps for monitoring network and Zoom performance, including how to continuously monitor Internet connection and how to troubleshoot Zoom “Your Internet Connection is Unstable.”
To continuously monitor your network and Zoom performance, we recommend using a tool like Obkio Network Monitoring software to do the work for you.
A network monitoring tool can continuously monitor end-to-end network performance and identify network issues for you. It can help locate the source of problems affecting Zoom when Zoom performance is unstable, but your Internet is working just fine.

Remember, your Internet isn't always the main problem! With Obkio's UC and VoIP monitoring features, you have your very own Zoom network monitor.
To begin monitoring Zoom network performance with Obkio, you need to deploy Monitoring Agents which continuously run tests to measure network and application performance.
As mentioned earlier, Zoom is supported by AWS. It leverage AWS’s global infrastructure, storage, content distribution, and security to deliver its services.
So when you’re looking to monitor Zoom network performance, use an AWS Monitoring Agent. This would be Obkio’s AWS Monitoring Agent.
AWS’ Monitoring Agents are hosted and maintained by Obkio in the AWS cloud infrastructure, which means that they can be deployed within seconds. They're great for AWS network monitoring

Zoom leverages Amazon’s AWS infrastructure and therefore stores customer data in Amazon’s global cloud locations. So when you’re looking to monitor the performance of these apps, it’s important to choose a Public Monitoring Agent which has been deployed in the Data Center located closest to the AWS Data Center closest to you.
To learn how to find the AWS Data Center location used by your Zoom, check out our article on How to Identify the Zoom Data Center Location on AWS Infrastructure.
If you’re using a Pro, Business, Enterprise or Education account, you can choose your Data Center in the Zoom settings. Learn how to do this in this Zoom documentation.
We recommend deploying a minimum of more than two Agents to more accurately compare data.
Many other applications, like Zoom, use cloud providers like Google Cloud, AWS and Azure to function. Even if you’re not a client of these providers yourself, monitoring the performance of these cloud apps can help you identify:
- If the problems you’re experiencing are local
- Or if they’re happening within AWS’ network and affecting a variety of different applications and sites using AWS
For example, if you’re monitoring Zoom network performance between your head office and your Internet:
- Use 1 Agent in your Head Office
- 2 Agents to monitor Internet performance (example, an Azure Agent and an AWS Agent).
This way, if you have a network problem, you can easily see if that same problem is affecting all your sites or just one. If the problem is affecting all your sites, having Agents allows you to collect the most accurate data to troubleshoot, as well as create a comparison point.
Pro-Tip: You can use the Azure Agent for Microsoft Teams monitoring, if you use that instead of Zoom!
Once you’ve set up your AWS Monitoring Agent and followed Obkio's Onboarding Wizard, you now have a Zoom network monitoring tool! Your Monitoring Agents will then start to continuously exchange synthetic UDP traffic between each other to monitor performance and Zoom performance everywhere in your network.
A stable and reliable network connection is essential to ensuring a smooth and seamless user experience. That's why Obkio monitors key network performance metrics to help identify any network-related issues that may be impacting Zoom performance, such as:
- Latency: Latency refers to the time it takes for data to travel from the sender to the receiver. In Zoom, high latency, especially VoIP latency, can cause delays in audio and video synchronization, leading to a poor user experience. It is measured in milliseconds (ms), and lower latency values are desirable.
- Jitter: Jitter is the variation in the delay of packet arrival caused by network congestion, improper queuing, or other factors. In Zoom, high jitter can cause audio and video distortion, making it difficult to understand and follow the conversation. Jitter is measured in milliseconds (ms), and lower jitter values are better.
- Packet loss: Packet loss occurs when data packets are dropped or fail to reach their destination. In Zoom, packet loss can result in choppy audio or video, pixelation, or frozen screens. It is expressed as a percentage, and lower packet loss rates are preferred.
- VoIP Quality with MOS Score: VoIP Quality: VoIP (Voice over Internet Protocol) quality specifically focuses on the audio aspect of Zoom performance. It assesses the clarity, consistency, and reliability of voice communication during a video conference. Factors such as background noise, echo, distortion, and dropped audio packets can affect the overall VoIP quality. VoIP monitoring metrics helps ensure that participants can communicate effectively without experiencing audio-related issues. Common VoIP quality metrics include mean opinion score (MOS), signal-to-noise ratio (SNR), and packet loss rate for audio packets.

- Bandwidth: Bandwidth is the amount of data that can be transmitted over a network connection in a given time. In Zoom, sufficient bandwidth is necessary to support high-quality audio and video streams. Insufficient bandwidth can result in degraded audio and video quality. Bandwidth is typically measured in bits per second (bps) or kilobits per second (Kbps).
- Network Congestion: Network congestion occurs when there is a high volume of traffic on a network, leading to reduced performance. In Zoom, network congestion can cause increased latency, packet loss, and jitter. Monitoring for signs of network congestion can help identify potential issues before they impact the user experience.
- Firewall and Proxy Settings: Firewalls and proxies can impact Zoom's performance by blocking certain network ports or interfering with data transmission. Monitoring firewall and proxy settings is important to ensure that the necessary ports are open and properly configured for Zoom.
- Quality of Service (QoS): QoS refers to the ability to prioritize specific types of network traffic, such as Zoom video and audio packets, over other types of traffic. Implementing QoS mechanisms can help ensure that Zoom traffic is given priority, reducing the likelihood of performance issues.
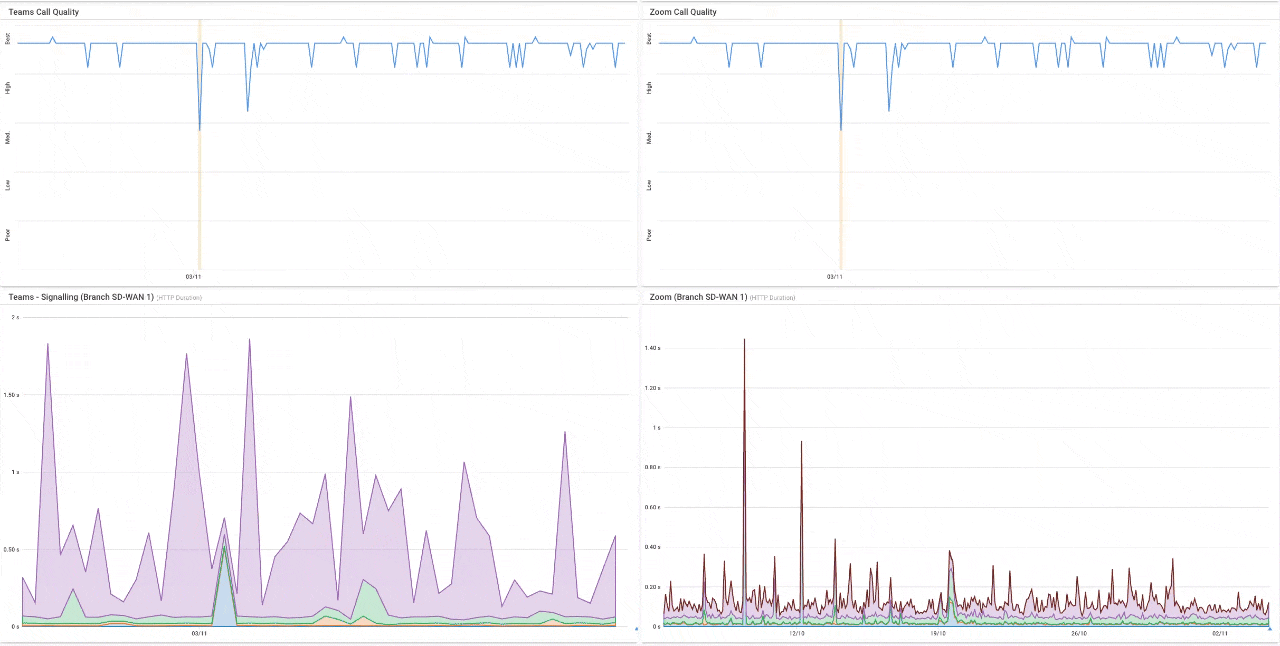
Obkio's Network Response Time Graph and VoIP Quality Graph showing Latency, Jitter, and Packet Loss .
To identify Zoom issues, you’ll want to let the Agents run and collect data for some time. If you’re unlucky enough, you’ll see the performance issues after just a few minutes, but we recommend letting the Agents collect data for at least 3 hours.
Obkio can then detect network outages within 5 seconds and network degradation within a minute. So Obkio can identify the exact moment that your Zoom Internet connection becomes unstable, according to Zoom, incluidng:
- The cause and source of the network problems.
- Where and when they happened.
- And who is responsible for fixing it.
Obkio can also help you perform a Zoom assessment to identify issues and ensure that your network requirements are meeting those needed to support Zoom.
Earlier on in this article, we talked about some of the most common Zoom performance issues. But since we're talking about Zoom performance from a network perspective, let's also go over some of the most common Zoom network issues that we'll help you troubleshoot with these setup:
A slow Internet connection can lead to issues like audio/video lag, pixelation, and poor call quality. It's essential to have a stable and high-speed Internet connection for a smooth Zoom experience. Continuously monitor your Internet speed using your Network Monitoring tool to ensure it meets Zoom's requirements.
Causes: Insufficient bandwidth, network congestion, network overload or other devices hogging bandwidth.
Troubleshooting Tips:
- Check your Internet speed.
- Limit the use of other bandwidth-intensive applications during meetings.
- Consider upgrading your Internet plan if necessary.
Network congestion occurs when many devices are simultaneously using the same network, leading to reduced bandwidth for your Zoom call. This can result in dropped frames, audio delays, and a lower-quality experience. Try scheduling meetings during off-peak hours to reduce congestion.
Causes: Many devices using the same network simultaneously.
Troubleshooting Tips:
- Schedule meetings during off-peak hours.
- Opt for a wired Ethernet connection for more stability.
Firewalls and security software on your computer or network may block Zoom's connection, causing connectivity issues. Configure your firewall settings to allow Zoom traffic or temporarily disable your security software to see if it's the cause.
Causes: Firewalls or security software blocking Zoom's traffic.
Troubleshooting Tips:
- Configure firewall settings to allow Zoom traffic.
- Temporarily disable security software for testing.
If you're using a VPN, it can sometimes interfere with Zoom's performance. Ensure your VPN is configured correctly, and consider disconnecting it during Zoom meetings to check if it's causing the problem.
Causes: VPN configurations may interfere with Zoom.
Troubleshooting Tips:
- Ensure the VPN is correctly configured.
- Disconnect the VPN during Zoom meetings for testing.
Proxy servers can route internet traffic in a way that may not be compatible with Zoom. Try disabling the proxy server or configuring it to allow Zoom traffic if you're experiencing issues.
Causes: Proxy servers can route traffic incompatibly with Zoom.
Troubleshooting Tips: Disable the proxy server or configure it to allow Zoom traffic.
Outdated firmware, hardware limitations, or incorrect settings on your router or modem can lead to network problems. Update your router's firmware, ensure it can handle the bandwidth required for Zoom, and double-check its settings.
Causes: Outdated firmware, hardware limitations, or incorrect settings.
Troubleshooting Tips:
- Update router firmware.
- Ensure the router can handle Zoom's bandwidth requirements.
- Check and adjust router settings if needed.
Other applications or devices on your network consuming bandwidth can affect your Zoom call's quality. Close unnecessary applications and ask others on your network to limit their bandwidth usage during meetings.
Causes: Other apps/devices consuming bandwidth.
Troubleshooting Tips: Request others on your network limit their bandwidth usage during meetings.
Weak Wi-Fi signals or interference from other electronic devices can result in a poor Zoom experience. Ensure you have a strong Wi-Fi signal or consider using an Ethernet cable for a more stable connection.
Causes: Weak Wi-Fi signals or interference.
Troubleshooting Tips: Ensure a strong Wi-Fi signal or use Ethernet for stability.
Using an outdated version of the Zoom application can lead to compatibility issues. Regularly update Zoom to the latest version to ensure optimal performance and compatibility.
Causes: Using an outdated Zoom version.
Troubleshooting Tips: Regularly update the Zoom client to the latest version.
Your location and proximity to Zoom's servers can affect your connection quality. If you're in a region with limited infrastructure, you may experience more network issues.
Causes: Location's proximity to Zoom servers.
Troubleshooting Tips:
- Consider alternative meeting times.
- Contact your ISP if location-related issues persist.
Internet Service Providers can experience outages or slowdowns due to network maintenance or technical problems. Check with your ISP for any known issues in your area and ask for assistance if necessary.
Causes: ISP outages or slowdowns.
Troubleshooting Tips:
- Check for known ISP issues in your area.
- Contact your ISP for assistance.
DNS issues can prevent your device from resolving Zoom's servers, leading to connectivity problems. Ensure your DNS settings are correctly configured, or consider using a different DNS server.
Causes: DNS issues preventing server resolution.
Troubleshooting Tips:
- Ensure DNS settings are correctly configured.
- Consider using a different DNS server.
Some networks have strict firewall rules that block specific ports or protocols used by Zoom. Check with your network administrator or ISP to ensure these restrictions are not causing issues.
Causes: Strict firewall rules blocking Zoom's ports or protocols.
Troubleshooting Tips: Consult your network administrator or ISP to address these restrictions
Learn how to use Network Monitoring tools for Zoom troubleshooting to identify and fix common Zoom performance and connection issues.
Learn moreIf you have a Zoom performance or connectivity issue, you’ll be able to see it in the graph. You can see moments of jitter, packet loss, and latency. And even the impact on MOS Score.
From here, we’ll start with the 3 Zoom troubleshooting steps.
To begin troubleshooting your Zoom issue, you need to first establish: Is it really a network problem?
To do this, you’ll need to compare the monitoring sessions between the AWS Public Monitoring Agent and the other Public Monitoring Agent you deployed.
- A Network Issue On 2 Sessions: If you find a Zoom issue happening on 2 network sessions, this means that the issue is happening on a network segment that is common to both network sessions. The issue is broader, not exclusive to Zoom and affects all services and applications that depend on the network. This could be in the LAN, the firewall or the local loop Internet connection.
A Network Issue On 2 Sessions
- A Network Issue On 1 Session: If you find a Zoom issue happening on only 1 network session, This means that the network problem is happening specifically towards that specific location on the Internet and that the problem is further away.
A Network Issue On 1 Session
If the Zoom issue is happening on both network sessions, compare that data using Obkio’s Network Device Monitoring Tool to further understand if the Zoom connectivity issue is happening on your end, or over the Internet, in your Service Provider’s network.
- CPU or Bandwidth Issues: When you compare your previous data with Device Monitoring metrics, if you find CPU usage or Bandwidth issues, this likely means that the problem is on your end and you need to do something.
- Internet Problems on Your ISP’s Side: If you don’t see any resource issues from your devices, this is a sign that the network problem affecting your Zoom performance is on your Service Provider’s end. In this case, you need to open a service ticket with as much information as you can collect. And, for your request to be taken seriously and be quickly escalated past 1st level support, you need to share as much information as you can.
At this point, you can now collect the last bit of data about where exactly the network problem is located so you can share that information with your Service Provider. To do this, we’ll be using Obkio Vision, Obkio’s free Visual Traceroute tool.
By using Traceroutes, the Network Map, and the Quality Matrix you’ll be able to identify if:
- The problem is happening specifically towards a specific location over the Internet. So only one specific site is being affected.
- The problem is on your ISP’s side and you need to open a service ticket with as much information as you can collect.
Obkio Vision Network Map
If the problem is on your ISP's End:
- Contact your ISP to get technical support using the screenshots of Monitoring Sessions, Dashboards or Traceroutes in Vision.
- Share results of Live Traceroutes with your ISP using a public link.
- If your ISP wants to analyze your data further, you can create a temporary Read-Only User in your Obkio account for them.
Check out our article on Zoom Troubleshooting Performance and Connection Issues for next steps. We'll also give you a summary next:
Now that you know what issues are affecting Zoom performance, you're ready to take the next steps to solve them!
As we mentioned above, if the Zoom issue is happening in your ISP's network, open a support ticket using Obkio's data and work with them to troubleshoot. If the performance issue is happening locally, it's up to your team to troubleshoot. Obkio will also give you the data to help you decide how to proceed, but to get you started, here are some ways to solve some common Zoom issues.
To minimize packet loss during a Zoom call, it's important to ensure that you have a stable and reliable Internet connection, use wired connections instead of Wi-Fi whenever possible, close any unnecessary applications that may be using up bandwidth, and optimize network settings to prioritize video and audio traffic. Additionally, Zoom has a feature called "Optimize for low bandwidth" that can help to reduce the impact of packet loss during calls by adjusting video quality to accommodate for slower or unstable connections.
- Check your Internet connection: A slow or unstable Internet connection can cause packet loss on Zoom. You can try resetting your router or modem, or upgrading your Internet service plan to a higher speed.
- Use a wired connection: A wired Internet connection is typically more stable than a wireless connection. Consider using an Ethernet cable to connect your computer directly to your router.
- Close unnecessary programs: Running multiple programs on your computer at the same time can cause network congestion and packet loss. Close any programs that you are not using to free up bandwidth.
- Update Zoom: Make sure you have the latest version of Zoom installed on your device, as updates may include bug fixes and improvements that address packet loss issues.
- Adjust Zoom settings: You can adjust Zoom settings, such as video quality and bandwidth usage, to optimize performance and reduce packet loss. Lowering the video resolution or disabling the video altogether can reduce the amount of data being transmitted and lower the likelihood of packet loss.
- Consider QoS settings: Quality of Service (QoS) settings on your router can prioritize traffic for Zoom calls and reduce packet loss. Consult your router documentation for information on how to enable QoS.
Zoom jitter issues refer to irregular or inconsistent packet delivery during a Zoom meeting, resulting in stuttering or jerky video and audio playback. Jitter is a variation in the delay between packets of data as they are transmitted over the internet, causing disruptions in the real-time communication experience. Here's an explanation of the causes and potential solutions for Zoom jitter issues:
Causes of Zoom Jitter Issues:
- Network Congestion: High network traffic or congestion can lead to packets of data being delayed or lost, causing jitter in Zoom meetings.
- Inconsistent Network Performance: Variability in your internet connection's upload and download speeds can contribute to jitter.
- Packet Loss: When packets of data are lost in transit, it can result in interruptions and jitter during Zoom calls.
- Quality of Service (QoS) Issues: Network devices or routers not prioritizing Zoom traffic can lead to inconsistent packet delivery.
- Wi-Fi Interference: Wireless networks are susceptible to interference, which can disrupt the flow of data packets.
- VPN or Proxy Issues: If you're using a VPN or proxy, it can introduce additional network delays and jitter.
Troubleshooting Zoom Jitter Issues:
- Check Internet Speed: Verify that you have a stable and high-speed Internet connection using online speed test tools.
- Use a Wired Connection: Whenever possible, use an Ethernet cable for a more stable and jitter-free connection.
- Close Background Applications: Shut down unnecessary applications running on your computer that may be consuming bandwidth and causing jitter.
- Enable QoS: If you have control over your router's settings, enable Quality of Service (QoS) to prioritize Zoom traffic, ensuring a smoother experience.
- Upgrade Your Router: A high-quality router with features like QoS can help reduce jitter by managing traffic more effectively.
- Adjust Zoom Settings:
- Lower your video quality settings if you're experiencing jitter in video playback.
- Enable the "Original Sound" option in Zoom settings to improve audio quality.
- Limit Concurrent Devices: Reduce the number of devices using your network during Zoom meetings to minimize network congestion.
- Use Zoom's Built-in Tools:
- Zoom provides features like "Enable HD" and "Turn off my video when joining a meeting" that can help reduce network demands.
- Consider using Zoom's "Optimize for Video" setting when screen sharing or sharing videos.
- Check for Packet Loss: Use online tools or command-line utilities like "ping" to check for packet loss on your network. High packet loss can contribute to jitter.
- Disable VPN or Proxy: If you're using a VPN or proxy, try disabling it temporarily to see if it's causing the jitter. Ensure that the VPN or proxy is correctly configured if needed.
- Contact Your ISP: If Internet jitter issues persist and it's not due to your local network, contact your Internet Service Provider (ISP) to inquire about potential network congestion or other issues affecting your connection.
By addressing the specific causes of jitter and applying these troubleshooting steps, you can improve the overall quality of your Zoom meetings and reduce the disruptions caused by irregular packet delivery.

Zoom latency issues refer to delays or lag in audio or video transmission during a Zoom meeting. This latency can manifest as a delay between a participant speaking and others hearing them or as a lag in video playback. Latency can disrupt the flow of a conversation and negatively impact the meeting experience. Here's an explanation of the causes and potential solutions for Zoom latency issues:
Causes of Zoom Latency Issues:
- Slow Internet Connection: A slow internet connection can result in data packets being delayed, causing latency in audio and video transmission.
- Network Congestion: High network traffic or congestion, especially during peak hours, can lead to latency issues as data packets may get delayed or dropped.
- Server Load: Zoom's servers can experience high loads, especially during popular meeting times, which can introduce latency.
- Background Applications: Other applications or devices using bandwidth on your network can compete with Zoom and cause latency.
- Hardware Performance: If your computer's CPU or GPU is overloaded, it may struggle to process video and audio data in real-time.
Troubleshooting Zoom Latency Issues:
- Check Internet Speed: Ensure you have a stable and high-speed internet connection. You can use online speed test tools or Obkio's integrated speed test tool to verify your connection's quality.
- Close Background Applications: Shut down unnecessary applications running on your computer that may be consuming bandwidth and system resources.
- Use a Wired Connection: Whenever possible, use a wired Ethernet connection instead of Wi-Fi for a more stable and low-latency connection.
- Limit Participants' Video: Encourage meeting participants to turn off their video when not actively speaking, especially in large meetings, to reduce the demand on bandwidth.
Adjust Zoom Settings:
- Lower your video quality settings if you're experiencing video latency.
- Enable the "Original Sound" option in Zoom settings to improve audio quality.
- Use Zoom's "Optimize for Video" setting if you're primarily sharing videos.
Opt for Zoom Webinars: If latency is consistently an issue in large meetings, consider using Zoom Webinars, which are designed to handle larger audiences with minimal latency.
- Check Server Status: Before your meeting, you can check Zoom's status page (status.zoom.us) to see if there are any ongoing server issues or outages.
- Upgrade Your Hardware: If your computer's performance is a bottleneck, consider upgrading your CPU, GPU, or RAM to handle Zoom more efficiently.
- Adjust Network Quality in Zoom: In Zoom's settings, you can adjust the "Allow Zoom to adjust my data quality" option, which may help in situations with variable network conditions.
- Contact Your ISP: If latency issues persist and it's not due to your local network, contact your Internet Service Provider (ISP) to inquire about potential network congestion or other issues affecting your connection.
By identifying the specific cause of latency and applying these troubleshooting steps, you can improve the overall quality of your Zoom meetings and minimize the delays that participants may experience.
- Check your Internet connection: A slow or unstable Internet connection can cause bandwidth limitations on Zoom. You can try resetting your router or modem, or upgrading your Internet service plan to a higher speed.
- Use a wired connection: A wired internet connection is typically more stable than a wireless connection. Consider using an Ethernet cable to connect your computer directly to your router.
- Adjust Zoom settings: You can adjust Zoom settings, such as video quality and bandwidth usage, to optimize performance and reduce bandwidth limitations. Lowering the video resolution or disabling the video altogether can reduce the amount of data being transmitted and lower the likelihood of bandwidth limitations.
- Use virtual backgrounds sparingly: Virtual backgrounds can use a lot of bandwidth, especially if the background is constantly changing. Limit your use of virtual backgrounds to conserve bandwidth.
- Turn off non-essential video and audio feeds: If you are in a large meeting or webinar, consider turning off non-essential video and audio feeds to reduce the amount of data being transmitted.
- Upgrade your Zoom plan: If you frequently experience bandwidth limitations on Zoom, consider upgrading to a higher Zoom plan that offers more bandwidth.
- Consider QoS settings: Quality of Service (QoS) settings on your router can prioritize traffic for Zoom calls and reduce bandwidth limitations. QoS for VoIP can be especially helpful here.
How to measure bandwidth, identify issues & optimize network performance. Use Obkio's Network Performance Monitoring tool for easy bandwidth monitoring.
Learn more"Zoom Network Connection Failed" is an error message that indicates a problem connecting to Zoom's servers or establishing a network connection during a Zoom meeting or when attempting to join one. This issue can occur for various reasons, and understanding the possible causes can help you troubleshoot and resolve the problem. Here's an explanation of the causes and potential solutions for Zoom Network Connection Failed issues:
Causes of Zoom Network Connection Failed Issues:
- Internet Connection Problems: This error can occur when there are issues with your internet connection, such as a temporary loss of connectivity or a slow connection that hampers Zoom's ability to establish a stable connection.
- Firewall or Security Software: Security software or firewall settings on your device or network can block Zoom's access to the internet, preventing a successful connection.
- Proxy Server or VPN: If you're using a proxy server or VPN, it may interfere with Zoom's ability to connect to its servers.
- DNS Issues: Problems with your DNS (Domain Name System) settings can prevent your device from resolving Zoom's server addresses.
- Zoom Server Issues: At times, Zoom's servers may experience technical problems or outages, causing connection issues for users.
Troubleshooting Zoom Network Connection Failed Issues:
- Check Your Internet Connection:
- Ensure you have a stable and high-speed internet connection.
- Restart your router or modem to refresh the connection.
- Connect using a wired Ethernet connection if possible, as it tends to be more stable than Wi-Fi.
- Disable VPN or Proxy: If you're using a VPN or proxy, temporarily disable it to see if it's causing the issue. Ensure the VPN or proxy is correctly configured if needed.
- Review Firewall and Security Settings:
- Check your device's firewall or security software settings to ensure they aren't blocking Zoom's traffic. You may need to create an exception for Zoom.
- If you're on a network with a firewall, contact your network administrator to ensure that necessary ports and protocols are open for Zoom.
- Adjust DNS Settings:
- Ensure that your DNS settings are correctly configured. You can use public DNS servers like Google DNS (8.8.8.8 and 8.8.4.4) or OpenDNS (208.67.222.222 and 208.67.220.220) if needed.
- Clear your DNS cache to resolve any potential DNS issues on your computer.
- Check Zoom's Server Status: Visit Zoom's status page (status.zoom.us) to check if there are any ongoing server issues or outages. If Zoom's servers are experiencing problems, you'll need to wait until the issue is resolved on their end.
- Update Zoom: Ensure you're using the latest version of the Zoom client. Outdated software can sometimes have compatibility issues.
- Restart Zoom and Your Device: Sometimes, a simple restart of the Zoom application or your computer can resolve network connection problems.
- Contact Zoom Support: If the issue persists after trying the above steps, consider reaching out to Zoom's support team for specific assistance, as they can provide guidance based on your situation.
By following these troubleshooting steps, you can identify and address the specific cause of the "Zoom Network Connection Failed" error and improve your chances of successfully connecting to Zoom meetings.
Zoom audio quality issues refer to problems related to the sound and clarity of audio during Zoom meetings. These issues can manifest as various disturbances, making it difficult for participants to hear each other clearly. Here's an explanation of the causes and potential solutions for Zoom audio quality issues:
Causes of Zoom Audio Quality Issues:
- Slow or Unstable Internet Connection: A slow or unstable internet connection can result in audio dropouts, distortion, or delays, affecting audio quality.
- Background Noise: Background noise in your environment, such as people talking, traffic, or other ambient sounds, can interfere with the clarity of your audio.
- Microphone Problems: Issues with your microphone, such as low-quality hardware, poor positioning, or driver problems, can impact audio quality.
- Speaker Problems: Poor-quality speakers or headphones can affect your ability to hear others clearly.
- Network Congestion: High network traffic or congestion can lead to packet loss, causing audio issues like distortion or cutouts.
- Echo and Feedback: Echo or feedback occurs when your microphone picks up audio from your speakers, creating a loop of sound that degrades audio quality.
- Audio Settings: Incorrect audio settings within Zoom or on your device can lead to suboptimal audio quality.
Troubleshooting Zoom Audio Quality Issues:
- Check Internet Connection:
- Ensure you have a stable and high-speed internet connection.
- Use a wired Ethernet connection for a more stable connection, if possible.
- Reduce Background Noise:
- Choose a quiet location for your meetings.
- Use noise-cancelling headphones or a microphone with noise cancellation features.
- Optimize Microphone and Speaker Setup:
- Position your microphone correctly and ensure it's not obstructed.
- Use a high-quality external microphone for improved audio capture.
- Invest in good-quality speakers or headphones for clearer audio playback.
- Reduce Network Congestion:
- Limit the number of devices using your network during Zoom meetings to reduce WAN or LAN congestion.
- Schedule meetings during off-peak hours to avoid peak internet usage times.
- Echo and Feedback Mitigation:
- Use headphones or a headset to prevent audio from coming out of your speakers and back into your microphone.
- Enable Zoom's echo cancellation feature in settings.
- Adjust Audio Settings:
- In Zoom settings, adjust audio settings to optimize for your specific microphone and speakers.
- Test different audio configurations to find the best settings for your setup.
- Update Audio Drivers: Ensure that your computer's audio drivers are up to date. Outdated drivers can cause audio quality problems.
- Mute When Not Speaking: If you're not actively speaking, consider muting your microphone to reduce background noise.
- Use Original Sound Mode: In Zoom settings, enable "Original Sound" mode for improved audio quality, especially for music or high-fidelity audio.
- Restart Zoom and Your Device: Sometimes, a simple restart of the Zoom application or your computer can resolve audio quality issues.
- Contact Zoom Support: If audio quality issues persist after trying these steps, consider reaching out to Zoom's support team for specific assistance.
By identifying the specific cause of audio quality problems and applying these network troubleshooting steps, you can enhance the audio experience in your Zoom meetings and ensure clearer and more effective communication.
Part of understanding how your network affects Zoom performance is knowing what requirements your network needs to sustain stable, clear Zoom calls. To ensure a smooth Zoom experience, your Internet connection must meet certain network requirements based on the type of Zoom activity (audio calls, video calls, or screen sharing).

1. One-on-One Video Calls:
- High-quality video: 600 kbps (up/down)
- HD video (720p): 1.2 Mbps (up/down)
- Full HD video (1080p): 3 Mbps (up/down)
2. Group Video Calls:
- High-quality video: 1 Mbps (up/down)
- HD video (720p): 2.6 Mbps (up/down)
- Full HD video (1080p): 3.8 Mbps (up) / 3 Mbps (down)
3. Screen Sharing:
- 50-150 kbps (up/down)
- For screen sharing with video thumbnail: 50-150 kbps (up/down)
4. Audio-Only Calls:
- 60-80 kbps
For Advanced Features
- Webinars and Large Meetings: Bandwidth usage depends on the number of participants and video quality.
- Zoom Phone: 60-100 kbps per call.
- Latency: Aim for less than 150 ms to avoid noticeable delays.
- Jitter: Keep under 30 ms for clear audio and video.
- Packet Loss: Should be less than 1% for uninterrupted performance.
Network performance plays a critical role in the overall performance of Zoom - that's why a tool like Obkio is important! Zoom is an Internet-based platform, and it relies on a stable and reliable network connection to provide a seamless user experience.
Here are some ways that network performance can affect Zoom performance:
- Audio and Video Quality: The quality of audio and video during a Zoom call can be impacted by network performance. Poor network connectivity can result in lag, frozen screens, and distorted audio, which can make it difficult to communicate effectively during the call.
- Call Dropouts: Network performance can also lead to call dropouts or disconnections. If the network connection is unstable or weak, the Zoom call may drop or disconnect, interrupting the flow of the conversation.
- Bandwidth Limitations: Zoom requires a minimum bandwidth of 1.5 Mbps for both upload and download speeds. If the available bandwidth is not sufficient, it can result in a poor quality video and audio.
- Screen Sharing: Network performance can also impact the screen sharing feature of Zoom. If the network is slow, it can cause delays or lag in screen sharing, making it difficult to share content effectively.
- Virtual Backgrounds: Zoom's virtual background feature can also be affected by network performance. If the network connection is poor, virtual backgrounds may not appear as smooth or may cause glitches during the call.
In summary, network performance is a critical factor in the overall performance of Zoom. Monitoring key network performance metrics such as latency, packet loss, and jitter with Obkio can help identify any network-related issues that may be impacting Zoom performance, and taking steps to optimize network performance can help improve the overall performance of the Zoom application.
So we already know that network performance can affect Zoom performance, but how can you know for sure?
It’s not always clear if a problem is located in your business’ network, in your service provider’s network, or somewhere else entirely. We’ve all been on one of these never-ending conference calls with Service Providers where everyone seems to be pointing fingers and blaming someone else.
By using a performance monitoring solution and deploying Monitoring Agents in strategic locations, you can clearly identify if a problem is network-related, and if so, where a network problem is coming from.
For example, Zoom is supported by AWS, and has been since 2011. This means that problems within AWS’s network can affect your Zoom application. Although you may not be an AWS customer yourself, if you’re having problems with your Zoom performance, these issues may be affecting a range of other applications and sites using AWS.
Monitoring your AWS and network performance will help you determine if your network is affecting Zoom, and if so, how.

Another way to monitor Zoom performance and identify Zoom performance issues is to perform a Zoom network test.
A Zoom network test, often referred to as a "Zoom meeting or connection test," is a process to assess your network's capability to handle Zoom video conferences effectively. This test helps you identify potential issues with your internet connection, audio and video equipment, and Zoom settings before you start or join a meeting. Here's how to perform a Zoom network test:
Prerequisites:
- Install Zoom: Make sure you have the Zoom application installed on your computer or mobile device.
- Zoom Account: Sign in to your Zoom account or create one if you haven't already.
Steps to Perform a Zoom Network Test:
- Open Zoom Application: Launch the Zoom application on your computer or mobile device.
- Sign In: Sign in to your Zoom account using your credentials.
- Access Settings: Click on your profile picture or initials in the top right corner and select "Settings" (on desktop) or tap the three horizontal lines (menu) and select "Settings" (on mobile).
- Test Your Speaker and Microphone: In the "Settings" menu, navigate to the "Audio" section. Here, you can test your microphone and speakers to ensure they are functioning correctly. Adjust the input and output devices if necessary.
- Test Your Video: In the same "Settings" menu, go to the "Video" section. Here, you can test your camera to make sure it's working as expected. Adjust the video settings if needed.
- Join a Test Meeting: After configuring your audio and video settings, return to the main Zoom window and click on "Join" or "New Meeting," depending on your preference. You can also click "Join a Meeting" if someone has already scheduled one.
- Enter the Test Meeting ID: If you're starting a new meeting, you'll be asked to enter a Meeting ID. For a Zoom network test, you can use Zoom's official test meeting ID: 222-222-2222. This will allow you to join Zoom's sample test meeting.
- Test Your Audio and Video in the Meeting: Once you're in the meeting, test your audio by speaking into your microphone and checking if your voice is clear. You can also test your video to ensure your camera is functioning correctly. Use the on-screen controls to mute/unmute, turn your video on/off, and adjust settings.
- Check Network Connection: In the meeting, you can click on the "Participants" button to see your network connection status. A green indicator means your network is good, while a yellow or red indicator may indicate network issues.
- Leave the Test Meeting: When you've finished testing your audio, video, and network, you can leave the meeting by clicking the "Leave" or "End" button, depending on your role in the meeting.
- Evaluate the Results: Based on your test meeting experience, you can assess if your audio, video, and network are functioning well. If you encountered any issues, you can make adjustments and try the test again or reach out to Zoom support for further assistance.
Performing a Zoom network test before your actual meeting can help you ensure a smoother and more successful virtual meeting experience by addressing any potential issues in advance.
When Zoom freezes or disconnects, it’s usually due to issues with your internet connection or device performance. Here are the most common reasons:
Unstable Internet Connection
- High Latency: Delays in transmitting data cause lags and interruptions.
- Packet Loss: Missing packets disrupt the audio, video, or both.
- Wi-Fi Interference: Weak signals or interference from other devices lead to instability.
- Congested Network: Competing devices or activities (like streaming or large downloads) consume bandwidth and slow down Zoom.
Insufficient Bandwidth: Zoom requires a certain amount of bandwidth to function smoothly. If your connection doesn’t meet the minimum requirements (e.g., 3 Mbps for HD video), freezing and disconnections can occur.
Device Performance Issues
- High CPU or RAM Usage: Running multiple applications alongside Zoom can overload your device.
- Outdated Software: An older version of Zoom or your operating system might cause compatibility issues.
Firewall or Security Restrictions - Network firewalls or VPNs can block or throttle Zoom traffic, causing instability.
Zoom Server Issues: Rarely, problems on Zoom’s end (e.g., server outages) can cause connectivity problems for users.

Optimize Your Internet Connection: Use a wired Ethernet connection for better stability. And limit other bandwidth-heavy activities during meetings.
Check Your Network Performance: Use a tool like Obkio to monitor and diagnose network issues affecting Zoom.
Adjust Zoom Settings: Lower the video quality to reduce bandwidth usage and disable video if your connection is too weak.
Update Software and Drivers: Ensure Zoom, your operating system, and device drivers are up-to-date.
Configure Firewalls and VPNs: Allow Zoom traffic through your firewall or pause the VPN during meetings.
Experiencing lags or poor audio and video quality on Zoom can be frustrating, but there are steps you can take to resolve these issues quickly:
1. Check Your Internet Connection
- Run a Speed Test: Ensure your internet meets Zoom's bandwidth requirements (e.g., 1.2 Mbps for HD video).
- Switch to a Wired Connection: Ethernet is more stable and less prone to interference than Wi-Fi.
- Move Closer to Your Router: If using Wi-Fi, reduce the distance between your device and the router.
2. Optimize Your Network
- Pause Other Activities: Stop streaming, gaming, or downloading large files on the same network during meetings.
- Enable Quality of Service (QoS): Configure your router to prioritize Zoom traffic.
- Restart Your Modem/Router: Refresh your connection by power cycling your network devices.
- Lower Video Quality: Go to Zoom settings and reduce the video resolution to save bandwidth.
- Turn Off Video: If video isn’t necessary, disabling it can improve audio quality.
- Enable “Use Original Sound”: For better audio clarity during meetings.
4. Check Device Performance
- Close Unnecessary Apps: Free up CPU and RAM by closing non-essential programs.
- Update Zoom and Drivers: Ensure your Zoom app and hardware drivers are up-to-date.
5. Monitor Network Performance
- Use a network monitoring tool like Obkio to identify network issues such as high latency, jitter, or packet loss that may be affecting Zoom.
Network problems can affect so many different parts of your network, from your Internet, VoIP, firewall, and UC applications, like Zoom.
The best way to avoid network problems interrupting your Zoom meetings is to continuously monitor Internet connection to proactively identify problems that may make an appearance during Zoom meetings. Monitoring Zoom performance is important for several reasons:
- Ensure Smooth User Experience: Zoom performance monitoring helps ensure that users have a smooth and uninterrupted experience during their calls. By tracking the performance metrics of the Zoom application, you can identify any issues that may be causing disruptions or poor audio and video quality.
- Optimize Network Performance: Zoom performance monitoring can also help identify network-related issues that may be impacting Zoom performance. By monitoring network performance metrics such as latency, packet loss, and jitter, you can identify network issues that may be impacting Zoom calls and take steps to optimize your network performance.
- Identify and Resolve Technical Issues: Zoom performance monitoring can help identify technical issues that may be impacting the performance of the Zoom application. By monitoring performance metrics such as CPU and memory usage, you can identify any performance bottlenecks or issues that may be causing slow performance.
- Improve Meeting Quality: By monitoring Zoom performance, you can identify opportunities to improve the quality of your Zoom meetings. For example, you may identify that certain types of content or features are causing performance issues, and you can adjust your meetings accordingly to improve the overall quality.
- Maintain Productivity: Zoom performance monitoring can help ensure that your team remains productive and efficient during virtual meetings. By minimizing disruptions and maximizing the quality of your Zoom calls, you can ensure that your team remains focused and engaged during meetings.
In summary, monitoring Zoom performance is essential for maintaining a smooth and productive user experience during virtual meetings. By identifying and addressing issues related to network performance, technical issues, and meeting quality, you can optimize the performance of the Zoom application and maintain productivity and efficiency during virtual meetings.
You’re ready to start monitoring! You won’t need to worry about freezing or lagging during your next client call over Zoom.
Monitoring Zoom performance is like having a superpower that lets you ensure smooth and seamless virtual meetings for everyone involved. By keeping a close eye on network performance and other performance metrics, you can identify and troubleshoot issues before they turn into major problems.
So, whether you're the IT superhero of your organization or just a Zoom power user, remember to keep your eyes on the metrics and your head in the cloud (computing, that is!). With the right tools and a little bit of know-how, you can make sure that every Zoom meeting is a success and that everyone involved is happy, productive, and ready to take on the world (or at least the next meeting).
Now that you have your Obkio monitoring setup in place, it’s extremely easy to install more agents in branch offices, data centers and other clouds providers to monitor network performance. Obkio is your very own Zoom performance monitor!
So, go forth, monitor Zoom performance, and save the day, one virtual meeting at a time!
Put It to the Test: Trying Is the Ultimate Way to Learn!
Networks may be complex. But Obkio makes network monitoring easy. Monitor, measure, pinpoint, troubleshoot, and solve network problems.
- 14-day free trial of all premium features
- Deploy in just 10 minutes
- Monitor performance in all key network locations
- Measure real-time network metrics
- Identify and troubleshoot live network problems
Start monitoring Zoom performance for free!
You can rest assured that we're not like those pushy Sellsy people - there's no catch here. We firmly believe in the excellence of our product, but if it's not the right fit for you, we understand and want what's best for you.
