Mean Opinion Score (MOS) Monitoring Tool

Crystal Clear VoIP Quality For Businesses: Monitoring MOS for VoIP Performance

4.96 Average Rating (169 Reviews)

4.96 Average Rating (169 Reviews)

Software Advice Network Performance Monitoring Front Runners Capterra Network Performance Monitoring tool shortlist G2 Network Performance Monitoring Category High Performer GetApp Network Performance Monitoring Category Leaders
Orange hexagone background image Hero Image

Simplified, Accurate
MOS Monitoring for VoIP Quality

One metric to rule them all - at least when it comes to VoIP Quality.

When it comes to VoIP quality, it isn’t simple for mere mortals to understand the impact of packet loss, jitter, and latency on VoIP Quality.

MOS comes to the rescue by combining these factors to provide a clear score that correlates with expected VoIP quality based on network performance metrics. This score helps manage users' expectations regarding their VoIP call quality.

When people are looking to monitor MOS, they typically want to know the specific MOS score, distinguish between good and bad MOS score, and understand how these measurements directly influence their VoIP call experience.

Continuous MOS monitoring is crucial for promptly detecting VoIP quality issues and determining whether they originate from your network or your VoIP Service Provider's network.

Green Dotted Line Transition Arrow Step Number Icon Step Number Icon

Deploy MOS Monitoring in Minutes

Start Your Free Trial. Deploy Obkio. Monitor Mean Opinion Score in 10 Minutes.

Welcome to hassle-free MOS monitoring! Obkio makes deploying your MOS Monitoring Tool a breeze. Begin your journey in just 10 minutes with our user-friendly onboarding wizard, guaranteeing a quick setup and instant access to all premium features during a 14-day free trial. Say goodbye to jittery calls and ensure crystal-clear VoIP quality with Obkio.

Need extra guidance? Book a demo or an onboarding session with our network experts to maximize your monitoring prowess.

Take the first step – Start Your Free Trial with Obkio now!

Obkio MOS Monitoring tool - Onboarding Wizard
Green Dotted Line Transition Arrow Step Number Icon Step Number Icon

Collect Continuous MOS VoIP Measurements

Establish a baseline and continuously monitor MOS levels.

Once deployed, Obkio begins exchanging synthetic traffic to continuously monitor network performance. At Obkio, each minute of MOS represents the aggregation of 360 performance data measurements, including packet loss, jitter, and latency metrics. Our minute-by-minute precision meets the highest expectations for accuracy.

Recognizing that many customers were unfamiliar with the MOS Score and its interpretation in VoIP Quality, we revamped the MOS Score graph into the VoIP Quality graph for easier understanding. Obkio's MOS VoIP Quality graph categorizes MOS Call Quality as Best, High, Medium, Low, or Poor for every minute, providing clear insights into VoIP performance.

Obkio MOS Monitoring tool - Graphs
Green Dotted Line Transition Arrow Step Number Icon

Do You Have Poor MOS Score or Voip Quality?

Analyze the data & identify good or bad MOS measurements.

At this point, you’ll now have complete visibility of your network performance and continuous network performance monitoring. So the next step is to identify if you’re experiencing good or bad MOS score measurements. Here, there will be two scenarios:

YES
NO
Dashed Lines Leading to Yes and No Outcomes

It looks like your network is recording some bad MOS score measurements!

Fear not, as Obkio's MOS Monitoring Tool is here to lend a hand! If you're encountering issues, it's crucial to analyze two key aspects:

Congratulations! Your network boasts a great MOS score, and you should have good VoIP Quality.

Should you encounter any more performance isues, Obkio stands ready to pinpoint the root cause.

Green Dotted Line

First: What is your actual MOS Score measurement?

Given that many users may not be familiar with the intricacies of the MOS Score and its interpretation in VoIP Quality, we've taken the initiative to simplify understanding. Our redesigned MOS Score graph now presents the VoIP Quality graph, making it easier for all users to grasp. Obkio’s MOS VoIP Quality graph categorizes MOS Call Quality every minute, ranging from Best to Poor, providing a clear snapshot of your VoIP performance.

Imagine checking Obkio's MOS VoIP Quality graph and seeing "High" MOS Call Quality for most of the day. This means excellent VoIP performance. However, during peak hours, it drops to "Medium." With Obkio, you can quickly identify and address network congestion, ensuring consistently clear and smooth communication.

Green Dotted Line

Second: What is an acceptable MOS Score measurement?

Typically, a MOS score above 4 is considered good, indicating excellent VoIP quality and call performance. However, when the score dips below 4 and enters the medium range, it begins to impact VoIP quality. Despite this, in certain contexts, a score slightly below 4 may still be deemed acceptable.

For instance, if a company consistently maintains a MOS score of 3.8 during non-peak hours but experiences a temporary drop to 3.5 during heavy network usage, it may still provide an acceptable level of VoIP quality for internal communications. However, for client-facing calls or critical meetings, a higher MOS score would be preferred to ensure optimal communication clarity.

Green Dotted Line Transition Arrow Step Number Icon Step Number Icon

Diagnose & Troubleshoot MOS VOIP Quality Issues With Ease

Pinpointing when MOS issues happen in real-time to improve your overal MOS score.

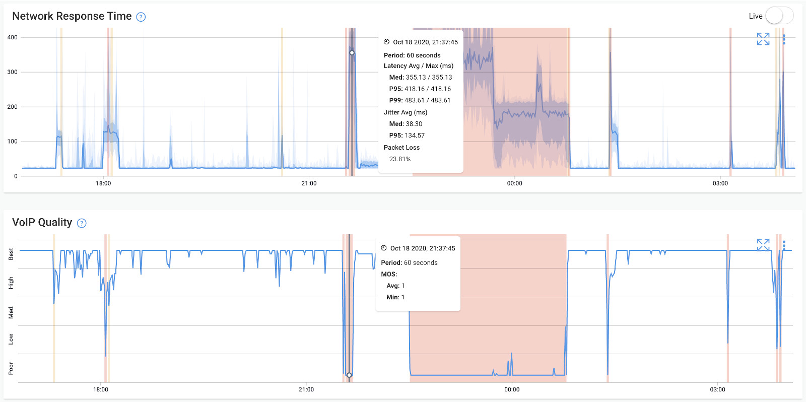
Boost your network troubleshooting capabilities with Obkio's MOS Monitoring tool, pinpointing poor MOS VoIP that causes VoIP quality issues. The Network Response Time graph is synchronized with VoIP quality and MOS score metrics. Obkio created the VoIP Quality graph to align seamlessly with MOS score data, consolidating all relevant metrics into a single graph.

With Obkio's comprehensive monitoring capabilities, you gain the ability to precisely pinpoint the exact moments when MOS or VoIP Quality issues occur. By analyzing data from Obkio's synthetic monitoring capabilities, you can proactively identify and address potential issues before they impact end-users

Obkio MOS Monitoring tool - Onboarding Wizard
Green Dotted Line Transition Arrow Step Number Icon Step Number Icon

Uncover Where MOS Issues Are Happening

Locate MOS for VoIP issues and network issues with precision.

After pinpointing poor MOS score measurements in your network, take a deeper dive with Obkio’s Visual Traceroutes tool. In fact, the colour-coding algorithm in our Visual Traceroutes tool is inspired by MOS score calculations. By leveraging the MOS Monitoring tool, you can pinpoint the exact location of network issues affecting MOS VoIP Quality and network performance.

Obkio MOS Monitoring tool - Network Map
Green Dotted Line Transition Arrow Step Number Icon

Uncover the Root Cause of Poor VoIP Quality

Deep dive to understand what’s causing poor MOS in your network.

When the MOS score is affected, it indicates an impact on your network. Remember, MOS is an interpretation of network metrics. So, when you encounter a MOS problem, there is a 100% certainty that one of your network metrics is underperforming. Once you've identified the when and where, the why is likely due to packet loss, latency, or jitter. This points to a network problem, precisely what Obkio is designed to identify.

Network Congestion

Network Congestion

Network congestion can lead to packet loss, delay, and jitter, resulting in degraded audio quality and a lower Mean Opinion Score (MOS) for VoIP calls.

Inadequate Bandwidth

Inadequate Bandwidth

Inadequate bandwidth can cause audio compression and reduced data transmission rates, leading to choppy audio, latency, and ultimately a lower Mean Opinion Score (MOS) for VoIP calls.

QoS Issues

QoS Issues

Quality of Service (QoS) issues can result in prioritization conflicts, leading to dropped packets, increased latency, and jitter, all of which contribute to a lower Mean Opinion Score (MOS) for VoIP calls.

Faulty Hardware

Faulty Hardware

Faulty hardware can introduce packet loss, distortion, and communication interruptions, impacting audio quality and leading to a lower Mean Opinion Score (MOS) for VoIP calls.

External Factors

External Factors

External factors such as network interference, environmental noise, and weather conditions can introduce signal degradation, latency, and packet loss, all contributing to a lower Mean Opinion Score (MOS) for VoIP calls.

Green Dotted Line Transition Arrow Step Number Icon Step Number Icon

Ensure Crystal Clear MOS and VoIP Calls (For Now)

Identify and Enhance MOS for VoIP Quality with Obkio's Monitoring Tool.

Take control of your network's MOS for VoIP quality by leveraging Obkio's MOS Monitoring tool to identify and swiftly address issues. With proactive notifications and continuous monitoring, Obkio keeps you ahead of potential disruptions, safeguarding your operations.

Obkio MOS Monitoring tool - Onboarding Wizard

It's not about if MOS issues will arise again, but when.

Obkio understands the dynamic nature of network environments. By acknowledging the potential for MOS issues, the tool empowers you to proactively manage your network's VoIP quality and readiness for future challenges.

Proactive MOS Notifications:

Obkio's tool provides proactive notifications, alerting you to potential MOS for VoIP quality issues in real-time. Stay proactive and take swift action to mitigate any impact on your network's performance. You receive notifications for poor network performance metrics that affect MOS for VoIP quality.

MOS tool notifications

Continuous MOS Monitoring:

Obkio's tool doesn't stop at detecting MOS issues once—it continuously monitors your network, ensuring ongoing optimization. Maintain long-term VoIP quality by addressing issues promptly and preventing future disruptions.

MOS monitoring tool continuous monitoring

Conquering Network Issues with
Expert Insights and Effective Strategies

Welcome to our blog, where we address the common challenge of identifying network issues and provide you with effective solutions. At times, network problems can be elusive, causing disruptions, performance bottlenecks, and frustration. But fret not, because we are here to help. Our team of experts has extensive experience in tackling network issues head-on, and we are excited to share our knowledge and insights with you.

VoIP Quality

Packet Loss

Latency

Jitter

Network Metrics