Network Destinations: ICMP Monitoring for Any IP
ICMP Monitoring that goes beyond Ping. Monitor any IP address with continuous traceroute.
Introducing Network Destinations
Continuous ICMP Monitoring Built from What You Asked For
For years, we've focused on what we do best: agent-to-agent performance monitoring; bidirectional data, deep diagnostics, and continuous monitoring of your network paths. We then released our Visual Traceroute Tool, to dive deeper into network diagnostics and troubleshooting.
You loved it. But more importantly, you saw its potential beyond what we'd built. The questions started coming:
"Can I use this to monitor my database servers?"
"What about my payment gateway endpoint?"
""I'm already paying for PingPlotter to do continuous traceroute. Can Obkio replace that?"
We realized many of you were running two tools side by side: Obkio for site-to-site performance monitoring, and PingPlotter (or similar) for ICMP monitoring of endpoints where you couldn't deploy agents.
And you were asking us: Can you eliminate this?
The answer was clear: Yes.
Visual Traceroute wasn't just a popular feature, it was the first building block in our roadmap toward unified network observability. So we took that engine you already trust and extended it.
Now you can point it and monitor any IP address, no destination agent required. The same continuous traceroute technology, the same intuitive interface, the same powerful diagnostics, just available for any endpoint you need to monitor.
Network Destinations eliminates that extra tool. One platform. One timeline. Complete visibility.
For many of you, this means tool consolidation. For all of you, it means one step closer to the unified, automated network monitoring platform we're building together.
What is Network Destinations (ICMP Monitoring)?
Network Destinations is Obkio's ICMP monitoring solution for monitoring any IP address with continuous traceroute.
Unlike basic ping monitoring that only tells you "up" or "down," Network Destinations shows you the complete network path with hop-by-hop diagnostics, monitored from your existing Obkio agents.
Agent-to-Agent Sessions vs. Network Destinations
Use Obkio's Network Destinations feature in correlation with continuous agent-based performance monitoring.
Deploy Monitoring Agents for End-to-End Visibility
When you can deploy agents at both endpoints, always use Obkio's agent-to-agent monitoring sessions for the richest visibility. Agent-to-agent sessions provide bidirectional data, performance metrics, and complete performance analysis.
Network Destinations for Endpoints Without Agents
Network Destinations is for endpoints where you can't install a destination agent, but still need continuous path analysis. It's agent-initiated ICMP monitoring that gives you visibility where agents can't be deployed.
Step 1: Access the Network Destinations Tab (ICMP Monitoring)
Network Destinations is designed to be as simple and intuitive as possible. If you're familiar with Visual Traceroute, you'll feel right at home. The interface blends seamlessly with the tools you already use daily.
Click the Network Destinations tab in your Obkio app to see all your monitoring destinations at a glance. What You'll See:
- Status overview at the top showing how many destinations are in each state (healthy, warning, critical)
- Filter by status to quickly find destinations needing attention
- List view displaying all destinations with:
- Current status indicator
- Destination name
- Source agent(s) or agent group(s) running the tests
- Destination IP or hostname
What is Network Destinations (ICMP Monitoring)?
Now it's time to create the template you'll use to monitor your chosen IPs. Use the 3-dot menu (⋮) in the top right to configure your ICMP monitoring:
Option 1: Create a Template
- Click "Edit Destination Template"
- Define monitoring parameters (or use the default template)
- Templates control how destinations are monitored and can be reused
Option 2: Add a Destination
- Click "Edit Destination Host"
- Enter the IP address or hostname you want to monitor
- Assign source agent(s) or agent group(s)
- Select a template (or use the default)
- Start monitoring immediately
Steps 3: Analyze Continuous Traceroutes
Now that you've configured your IPs, continuous Traceroutes will begin running to test and monitor the status of your Network Destinations. It's now time to analyze the results.
Step 3: View Continuous Traceroute Data
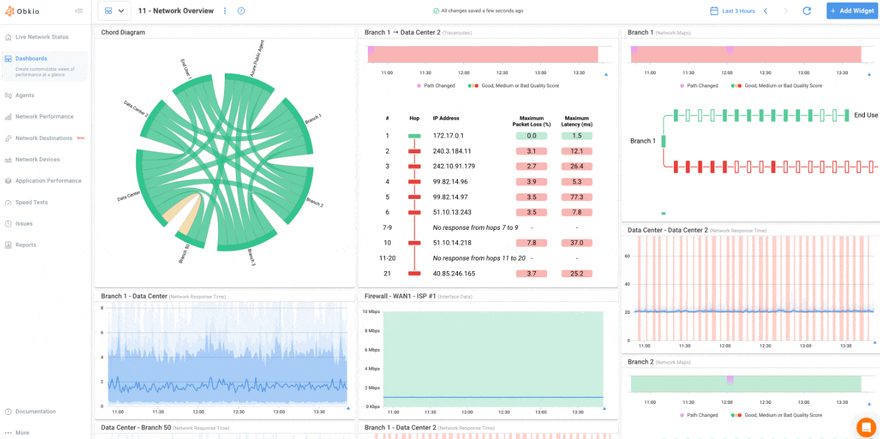
Click any destination from your list to see detailed performance data:
- Current status and duration of the last status change
- Traceroute widget showing the complete network path over time
- Hop-by-hop metrics including latency, jitter, and packet loss at every point
- Route changes and path visualization
- Historical data to identify patterns and trends
Step 4: Create Dashboards to Analyze IPs
When a destination becomes unreachable, you can use Network Destinations to test your IPs. Since your Obkio agents already monitor gateway and ISP performance through NPM sessions, you can then correlate your ICMP data with NPM and SNMP data on your dashboard.
Step 4: Create Dashboards & Correlate with Your Network Data
At this point, you can now dive-deeper to understand the source of IPs that are down or underperforming. Create a dashboard and add Traceroute and Network Map widgets for your Network Destinations.
- In the Dashboards tab, click "Add Widget"
- Select the Network Destinations Metrics from the list
- Select the Agent performing the test and the Destination Test
- The select the graph type, Traceroutes, Network Maps, or both
- The graphs will then be added to your dashboard
Integrated ICMP Monitoring with Network Destinations, Not a Standalone Tool
Unlike standalone ICMP monitoring tools like PingPlotter, Network Destinations is built into your Obkio platform. This integration provides advantages standalone tools simply can't match.
The End-to-End Performance Monitoring Advantage
Network Destinations isn't just an ICMP monitoring tool, it's part of a complete network performance monitoring platform. This means you get context that standalone tools can't provide.
While standalone tools only show you the path to a destination, Obkio shows you the entire picture:
✅ Your network performance: End-to-end metrics (latency, jitter, packet loss) across your infrastructure
✅ Your Internet connection: Gateway and ISP performance from your monitoring sessions
✅ The path to destinations: Hop-by-hop ICMP traceroute to any IP
✅ Your network devices: SNMP monitoring for routers, switches, and firewalls
Use Cases: When to Use ICMP Monitoring
Why Why Traceroute-Based ICMP Monitoring is Better Than Ping
Most ICMP monitoring tools rely on simple ping checks, sending an ICMP echo request to see if a destination responds. Ping is useful, but it's limited. It tells you that there's a problem, but not where the problem is.
Network Destinations uses continuous traceroute instead. This means you get the complete network path with visibility into every hop between your network and the destination—not just a simple "up or down" status.
Ping tells you:
- Is the destination reachable?
- What's the round-trip time?
Traceroute tells you:
- WHERE is the problem occurring (which hop)?
- Hop-by-hop latency, jitter, packet loss
- Route changes over time
- ISP vs. internal network issues

- Why network teams are consolidating away from standalone tools like PingPlotter and filling critical monitoring gaps
- How Network Destinations' continuous ICMP monitoring works to track endpoints you couldn't monitor before
- Step-by-step setup and configuration for any destination (easier than you'd think)
- How to interpret traceroute data and connect the dots with your NPM, SNMP, and APM metrics for faster root cause analysis and complete network visibility
Obkio's ICMP Monitoring Offers Affordable Pricing Included with Your Agent
Network Destinations is included in your agent pricing. The Beta phase includes a pool of 100 network destination tests per organization. Once the Beta phase is over, the pricing will be as follows:
Basic Plan
✅ Pool of 2 destinations per agent added
✅ 6 months data retention
Premium Plan
✅ Pool of 10 destinations per agent added
✅ 36 months data retention
Enterprise/Custom Plans
✅ Unlimited or custom destination pools
✅ Custom data retention periods
✅ Dedicated support
Example: If you have 10 agents on the Premium plan, you get 10 × 10 = 100 total Network Destinations available for ICMP monitoring.

📍 Introduction to Network Destinations: Traditional ICMP monitoring only tells you if an endpoint is reachable, but when issues arise, you're left guessing where the problem actually is. We'll show you how Network Destinations transforms basic ping into continuous traceroute monitoring.
🚀 Discover Network Destinations in Action:
- Continuous traceroute monitoring every second to any IP address
- Hop-by-hop visibility showing latency, jitter, and packet loss at every point in the path
- Unified dashboard integrating destinations with your NPM sessions and SNMP devices
- 6-36 months of historical data to identify patterns and recurring issues
🛠️ Live Setup & Demo: Watch a complete walkthrough from setup to diagnosis:
- How to set up your first Network Destination and add IPs to monitor
- How to interpret results from continuous traceroute data
- How to correlate Network Destinations with Visual Traceroutes to diagnose and pinpoint root causes
Network Monitoring, Troubleshooting & Diagnostics:
Expert Insights and How To's
Welcome to our blog, where we address the common challenge of identifying network issues and provide you with effective solutions. At times, network problems can be elusive, causing disruptions, performance bottlenecks, and frustration. But fret not, because we are here to help. Our team of experts has extensive experience in tackling network issues head-on, and we are excited to share our knowledge and insights with you.
Frequently Asked Questions
No. Network Destinations performs ICMP monitoring from your existing Obkio agents. No destination agent is required.
Agent-to-agent sessions provide bidirectional synthetic monitoring of performance metrics and deeper issue detection. Use them when you can deploy agents at both endpoints. Network Destinations is for when you can't deploy a destination agent but still need path visibility.
Ping only tells you if a destination is reachable and the round-trip time. Network Destinations uses continuous traceroute to show you the complete path with hop-by-hop diagnostics, so you can see WHERE issues are occurring, not just that they exist.
Yes. Network Destinations is ideal for monitoring SaaS endpoints, payment gateways, cloud services, and any external IP you don't control.
Network Destinations is included in your Obkio agent pricing. No separate fee. Basic plans include 20 destinations (+2 per agent). Premium plans include 100 destinations (+10 per agent).
Basic Plan: +2 per agent deployed. Premium Plan: 10 per agent deployed. Enterprise: Custom/unlimited destination pools. View Obkio's Pricing for more informaiton.
You can monitor both IP addresses and hostnames. Network Destinations will resolve hostnames to IPs.
No. If the destination or intermediate firewalls block ICMP traffic, Network Destinations cannot monitor the path. However, you'll see exactly where the ICMP traffic is blocked in the traceroute.
If you're using tools like PingPlotter for continuous traceroute monitoring, yes—Network Destinations provides the same capability plus integration with your network performance data.
Visual Traceroute shows the path during agent-to-agent monitoring sessions. Network Destinations uses the same traceroute engine but allows you to point it at any IP—no destination agent required.
Continuous traceroute runs every second. Scheduled traceroutes run every 10 minutes. Triggered traceroutes run 1 minute after issue detection.
ICMP traceroute traffic is minimal. Network Destinations is designed for continuous monitoring without noticeable network impact.
Start Your Free 14-Day Trial Now!
Get a free POC with Obkio's 14-day trial. Identify network problems & collect data to troubleshoot.
Start Now Book a Demo