Table of Contents
Table of Contents
For those who don't know Obkio, we're a synthetic Network Performance Monitoring, Troubleshooting and Diagnostics platform. We help network teams identify, diagnose, and resolve performance issues across distributed networks, from remote offices to cloud applications.
For years, we've focused on what we do best: agent-to-agent performance monitoring. Deploy agents at your sites, and get comprehensive visibility between them; bidirectional data, deep diagnostics, and continuous monitoring of your network paths.
It works incredibly well. Our customers rely on it daily to monitor WAN links, troubleshoot remote sites, and prove when performance issues are caused by their ISP.
But here's what we kept hearing:
"Obkio is great for monitoring between our sites, but what about our third-party SaaS endpoints?"
"We love the Visual Traceroute feature. Can we use that for servers where we can't install agents?"
"We're using PingPlotter alongside Obkio just to monitor a few critical IPs. Can you do that too?"
We heard you. And we realized something important.
We recently launched our Visual Traceroute Tool, a complete reimagining of our previous standalone tool, Obkio Vision. This new version provides hop-by-hop path diagnostics during monitoring sessions, fully integrated into Obkio’s app, and correlated with network performance and SNMP data.

It was an immediate hit. Customers relied on it daily for troubleshooting network issues and understanding exactly where problems occurred in their paths.
But Visual Traceroute was more than just a popular feature. It was the first building block in our roadmap toward something much bigger: Automatic Correlation and Auto-Diagnostics (launching early 2026).
While we were perfecting Visual Traceroute, customers asked us:
"I'm already paying for PingPlotter to do continuous traceroute monitoring. Can Obkio replace that?"
We realized many of you were running two tools side by side: Obkio for site-to-site performance monitoring, and PingPlotter (or similar) for ICMP monitoring of endpoints where you couldn't deploy agents.
Tool sprawl. Different dashboards. Separate data retention. Manual exports to correlate information across platforms.
And you were asking us if we could eliminate that friction.
The answer was clear: Yes, we can.
So we took the Visual Traceroute engine you already trust and extended it. Now it can point at any IP address, with no destination agent required.
Today, we're launching Network Destinations as a Beta, our ICMP monitoring solution. For many of you, this means you can finally consolidate your tools and monitor everything from one unified platform.
Today, we're launching Network Destinations, our ICMP monitoring solution for any IP address, monitored from your existing Obkio agents.

Point to any IP. Get continuous traceroute monitoring every second. No destination agent required.
Network Destinations provides the same traceroute engine you already trust from Obkio's Visual Traceroute, now available for any endpoint you can't deploy an agent to.
When you can deploy agents at both endpoints, you get the richest visibility possible: end-to-end bidirectional data based on synthetic UDP packets, complete network metrics (latency, jitter, packet loss), and deep performance analysis.
But what about everything else?
- Third-party services you rely on but don't control (SaaS APIs, payment gateways, cloud endpoints)
- Application servers where vendor restrictions or security policies prevent agent installation
- IoT devices that can't run traditional monitoring agents (cameras, sensors, building automation)
- Network devices where you need status visibility without full SNMP monitoring overhead
Network Destinations fills that gap. It's ICMP monitoring with continuous traceroute for endpoints where destination agents can't be deployed.
And it's all in one place, unified with your performance data, SNMP metrics, and monitoring sessions.
We built Network Destinations to be as simple and easy to use as possible. If you're already familiar with Visual Traceroute, you'll feel right at home. The interface is intuitive, and the experience blends seamlessly with the tools you already use daily.
Use the 3-dot menu (â‹®) in the top right to:
- "Edit Destination Template": Create, edit, or delete monitoring templates that define how destinations are monitored
- "Edit Destination Host": Add, edit, or delete IP addresses or hostnames to monitor
Setup is simple:
- Create a template (or use the default)
- Add an IP or hostname
- Assign source agent(s) or agent group(s)
- Start monitoring immediately

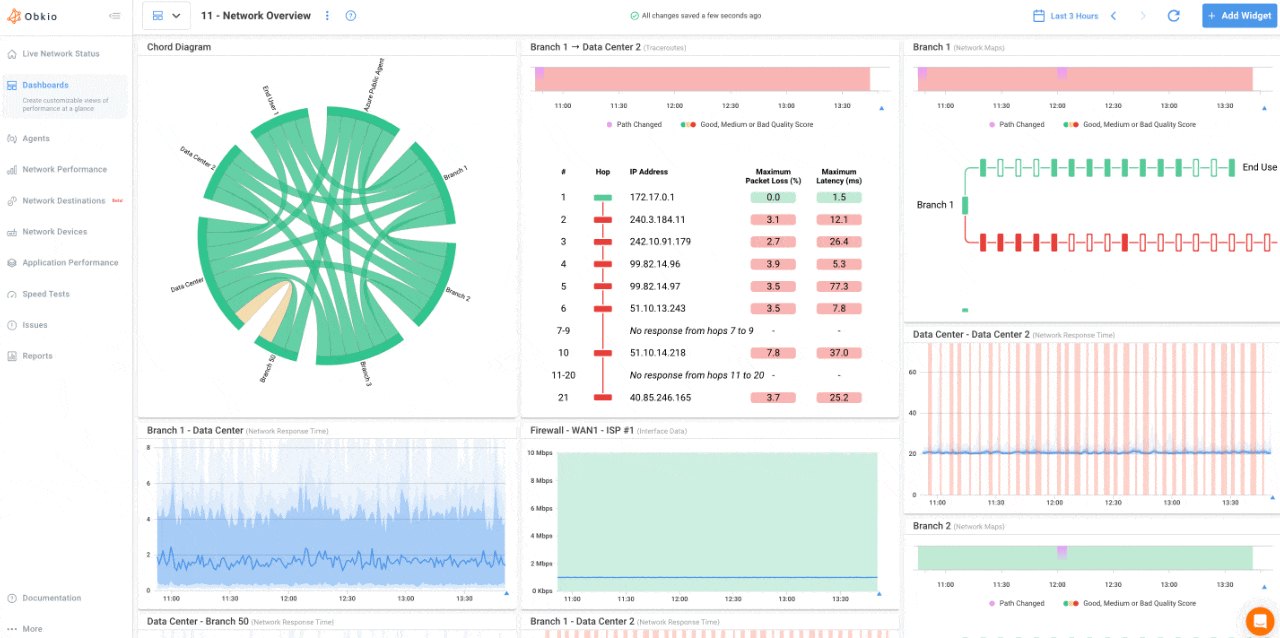
Click the new Network Destinations tab to see all your monitoring destinations at a glance:
- Status overview at the top shows how many destinations are in each state (healthy, warning, critical)
- Filter by status to quickly find destinations needing attention
- List view displays all destinations with:
- Current status
- Destination name
- Source agent(s) or agent group(s) running the tests
- Destination IP or hostname

Click any destination to see:
- Current status and duration of the last status change
- Traceroute widget showing path visualization over time
- Historical data tracking patterns and route changes
- Hop-by-hop metrics (latency, jitter, packet loss per hop)

You can also dive-deeper to understand the source of IPs that are down or underperforming. Add Traceroute and Network Map widgets for your Network Destinations to a dashboard to correlate those metrics with other grapgs and metrics from NPM, APM and SNMP data.
- In the Dashboards tab, click "Add Widget"
- Select the Network Destinations Metrics from the list
- Select the Agent performing the test and the Destination Test
- The select the graph type, Traceroutes, Network Maps, or both
- The graphs will then be added to your dashboard

Your network destinations just got smarter. With our new Network Destination alerts, you'll know immediately when monitored IPs change status or hit performance thresholds—no more checking dashboards to see if that critical server is still reachable.
What triggers an alert?
Network Destination alerts fire when:
- A destination becomes unreachable
- Performance thresholds are exceeded
How you'll be notified
Alerts work just like our Smart Notifications for monitoring sessions, APM, and device monitoring—via email and webhooks based on your organization settings. This means you're already set up and ready to receive them.
Take control of your inbox
Don't want to be overwhelmed by notifications? No problem. Each user can set their own minimum severity level (Information, Warning, Error, or Critical) in their notification settings. You'll only get alerts that matter to you.
Every email includes the destination name and IP, current status, source agent details, and a direct link to investigate further in the Obkio app.
Getting started
Network Destination alerts require Monitoring Agent v2 (1.6.74+). If you're already on the latest version, alerts are automatically enabled—just configure your notification preferences and you're good to go.
Want more control over your network destination monitoring? Check out our complete documentation to learn more.
Here's the thing: basic ping monitoring only tells you "up" or "down." It answers one question: Is the destination reachable?
But that's not enough when something breaks.
When users can't reach your payment gateway, when your database connection drops, when your IoT sensors go offline, you need to know where the problem is:
- Is it your internal network?
- Is it your ISP?
- Is it the destination's infrastructure?
- Which hop in the path is causing packet loss?
That's why Network Destinations uses continuous traceroute, not just ping.

âś… Hop-by-hop visibility: See latency, jitter, and packet loss at every point in the network path.
âś… Route change detection: Track when and how your traffic is being routed. Identify when ISPs change paths.
âś… Historical patterns: 6-36 months of data retention (plan-dependent) means you can see if today's issue happened last week, last month, or last quarter.
âś… Pinpoint where issues occur: When something breaks, you see exactly which hop is failing, not just that there's a problem somewhere.
âś…Dashboard widgets for unified visibility: Add Network Destinations traceroute widgets and network map widgets directly to your dashboards. View destination monitoring alongside NPM sessions, SNMP devices, Internet performance, and all your other monitoring data in one place.
Here's what makes Network Destinations different from standalone ICMP monitoring tools:
Your Obkio agents already monitor gateway and ISP performance through NPM sessions. When a destination becomes unreachable, you can use Network Destinations to correlate with your Internet exit data.
Just add the Network Destinations Traceroute and Network Map widgets to your dashboard to correlate the results with other performance metrics from your Network, Internet and Device performance.
The result? Objective proof of where the problem is.
- Is your destination down? âś… See that your network and gateway are performing normally
- Is it your ISP? âś… See the packet loss starting at your ISP's first hop
- Is it the destination's infrastructure? âś… See that everything up to their network is fine
No guesswork. Just data.
For those of you using standalone ping or traceroute tools alongside Obkio, Network Destinations eliminates that need.
One platform. One license. One dashboard.
Tool consolidation isn't just about cost savings; it's about efficiency. Less context switching. Faster troubleshooting. Complete visibility.
Let me show you where Network Destinations shines.
You rely on external services: payment gateways, SaaS APIs, and cloud endpoints. When users report issues, you need to know if it's your network or the vendor's infrastructure.
With Network Destinations, you see continuous traceroute data showing packet loss starting at hop 8, inside the vendor's network. You attach the traceroute to your support ticket. The vendor escalates immediately because you have proof.
Your production database can't have a monitoring agent installed. Vendor restrictions, security policies, resource constraints, it doesn't matter. You still need visibility.
With Network Destinations, you immediately see that the database is unreachable. Traceroute shows the connection breaks at your core switch. You know exactly where to look. Problem identified in minutes, not hours.
Security cameras, environmental sensors, and building automation systems run using operating systems that support monitoring agents. But when they go offline, you need to know.
With Network Destinations, you get simple reachability monitoring with full path diagnostics when issues occur. Track uptime patterns. Know immediately when devices fail and see exactly where connectivity breaks.

Network Destinations isn't just about visibility. It's the first building block toward something bigger.
In a few months, we're launching Insight, Obkio's automatic diagnostics platform.
Instead of manually analyzing graphs and correlating data, Insight will do it for you.
This is just the beginning.
Network Destinations is included in your agent pricing. The Beta phase includes a pool of 100 network destination tests per organization. Once the Beta phase is over, the pricing will be as follows:
Basic Plan:
- Pool of 2 destinations per agent you deploy
- 6 months of data retention
Premium Plan:
- Pool of 10 destinations per agent you deploy
- 36 months of data retention
The more agents you deploy, the more destination monitoring capacity you have.
- Continuous traceroute every second
- Extended cloud storage
- Integrated dashboards with NPM and SNMP data
- Visual path analysis with hop-by-hop metrics
- Historical trend visualization
This is important: When you can deploy agents at both endpoints, always use Obkio's agent-to-agent monitoring sessions.
Agent-to-agent sessions provide the richest visibility: bidirectional data, complete performance metrics, and network issue detection.

Network Destinations is for endpoints where you can't deploy a destination agent. It's the next best thing, and in many cases, the only option.
Think of it this way:
- Agent-to-agent sessions: Between your sites, your offices, your infrastructure
- Network Destinations: Everything else (third-party services, restricted servers, IoT devices)
Both have their place. Now you have both options.
Network Destinations is live for all Obkio customers starting today.
Existing customers: Log into Obkio’s App and add your first destination. It takes about 30 seconds.
New to Obkio? Start a free 14-day trial to explore Network Destinations alongside our full network performance monitoring platform.
Eight years ago, we started Obkio with a vision: build a network observability platform that diagnoses issues automatically from the user's perspective.
Two years ago, we committed fully to that direction.
Network Destinations is the foundation for what's coming next.
This feature exists because you asked for it. You told us what gaps existed in your monitoring strategy. You shared your pain points. You helped us understand what you needed.
Thank you. This is just the beginning.
The "aha moments" are just getting started.
